 
 
    
LSBLGZ型螺桿式中低溫冷水機組
	
	 
		作原理: 
		LSBLGZ系列中低溫冷水機是本公司集多年設計生產活塞式冷水機組的經驗,綜合國內外同類類產品的優點而設計開以的新型冷水機組。該產品具有"高效、節能、環保"的優點,可廣泛使用于醫藥、化工、治金、飲料食品及人工機場等行業,為其工藝過程提供高品質的-35℃~+ 5℃級中低溫的冷凍環境。本產品符合國家標準GB/T18430.1-2001《蒸汽壓縮循環冷水(熱泵)機組工商業用和類似用途的冷水(熱泵)機組》規定。  
		制冷量范圍:55KW-1420KW 
	
機組特點:
	1. 螺桿壓縮機: 
○ 國際著名品牌半封閉雙螺桿制冷壓縮機。 
○ 高效率5:6專利非對稱齒型。 
○ 具有四段容量調節或無級容量調節。 
○ 高精度SKF、FAG零間隙軸承。 
○ 內置油分采用雙層過濾方式,濾油效果佳,換熱器可發揮最佳效果。 
○ 電機采用高效硅鋼及特殊槽型設計,配備內外全向式設計冷卻流道和進出口壓降最小設計,使壓縮機效率很高; 
○ 內建壓差式供油潤滑系統,減少易損件; 
○ 軸向連續性輸氣加專利型排氣腔設計,降低了振動和噪音。
	2. 電器控制: 
○ 國際知名品牌電控元件及工業級可編程控制器。 
○ 大屏幕液晶顯示器,顯示控制設備的各項運行參數。 
○ 高低壓保護、油位保護、排氣過熱、電機過熱、過電流保護、缺相、逆相保護、斷水保護、防凍保護等自動保護功能,確保了產品運行的高度可靠性。 
○ 具有等磨損切換、累計運行時間記錄、故障顯示及鎖定、當前溫度顯示、歷史溫度趨勢及記錄、定時開、停機等控制功能,同時可以根據用戶要求提供具有遠程控制功能的標準備用接口, 確保了產品運行的高度自動化。
	3. 換熱器: 
○ 經電腦優化設計的高效管殼式換熱器,實現了參數最優化,保證了最佳的換熱效果,保證機組在廣闊地域都具有良好的能效比。 
○ 換熱器采用加大水側污垢系數設計,保證本機組在長時間運行過程中,冷量不衰減。
	4. 熱力膨脹閥: 
○ 采用國際知名品牌的精確控制熱力感應膨脹閥,使得機組無論在滿負荷還是部分負荷均能發揮最佳效率,使能效比提高5%~10%。 
	5. 節能器: 
○ 采用國際先進水平的不銹鋼板式換熱器和具有自主知識產權的管殼式經濟器,可有效提高制冷能力達15%-20%。 
	6. 可靠完善的測試: 
○ 裝配完成后經嚴格的氣壓檢漏試驗。 
○ 持續24h的保壓試驗。 
○ 多系統(含雙系統)機組24h分腔保壓試驗。 
○ 帶氟滿負荷試驗。
	7. 方便運輸、安裝、調試: 
○ 所有產品均帶氟出廠,設備安裝就位后接好水管和電源線,按開機按鈕后即可實現產品的正常運行。 
○ 體積小,使安裝所需的機房空間大為減小。
8. 能效比高根據大量設計經驗開發,使機組能效比較高。
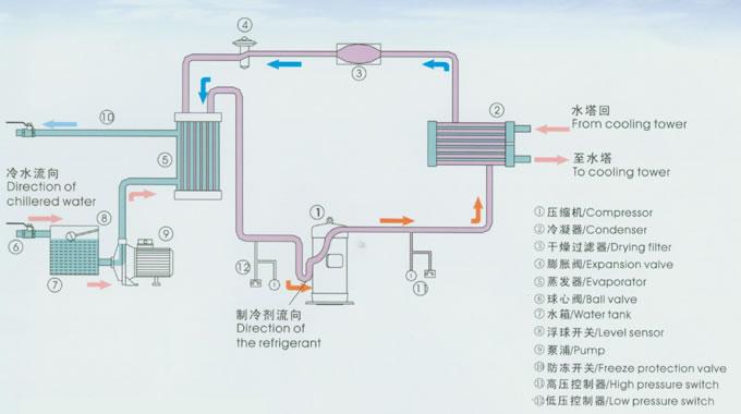
螺桿式中低溫冷水機組工作原理:
	 
LSBLGZ型 螺桿式中低溫冷水機組性能參數:
| 型 號 | 
					LSBLGZ | 
					LSBLGZ | 
					LSBLGZ | 
					LSBLGZ | 
					LSBLGZ | 
					LSBLGZ | 
					LSBLGZ | 
					LSBLGZ | |
| 制冷量 | KW | 55 | 75 | 95 | 110 | 120 | 150 | 150 | 175 | 
| 輸入功率 | KW | 21.0 | 27.0 | 32.5 | 40.5 | 42.0 | 52.0 | 54.0 | 57.5 | 
| 型 號 | 
					LSBLGZ | 
					LSBLGZ | 
					LSBLGZ | 
					LSBLGZ | 
					LSBLGZ | 
					LSBLGZ | 
					LSBLGZ | 
					LSBLGZ | |
| 制冷量 | KW | 190 | 190 | 230 | 240 | 280 | 300 | 340 | 350 | 
| 輸入功率 | KW | 66.2 | 65.0 | 81.0 | 83.3 | 93.0 | 104.0 | 111.6 | 115.0 | 
| 型 號 | 
					LSBLGZ | 
					LSBLGZ | 
					LSBLGZ | 
					LSBLGZ | 
					LSBLGZ | 
					LSBLGZ | 
					LSBLGZ | 
					LSBLGZ | |
| 制冷量 | KW | 380 | 380 | 440 | 480 | 480 | 560 | 670 | 750 | 
| 輸入功率 | KW | 124.8 | 132.4 | 151.2 | 160.0 | 176.6 | 186.0 | 223.2 | 249.6 | 
| 型 號 | 
					LSBLGZ | 
					LSBLGZ | 
					LSBLGZ | 
					LSBLGZ | 
					LSBLGZ | / | / | / | |
| 制冷量 | KW | 880 | 950 | 1120 | 1320 | 1420 | / | / | / | 
| 輸入功率 | KW | 302.4 | 320.0 | 374.4 | 453.6 | 480.0 | / | / | / | 
	注:中溫制冷工況:冷凍水進水溫度-5℃,冷凍水出水溫度-10℃;冷卻水進水溫度30℃,冷卻水出水溫度35℃。
載冷劑為乙二醇溶液。
低溫制冷工況:冷凍水進水溫度-25℃,冷凍水出水溫度-20℃;冷卻水進水溫度30℃,冷卻水出水溫度35℃。
載冷劑為乙二醇溶液。
冷凍水不同出水溫度情況下的修正系數:
| 出水溫度℃ | 2 | 0 | -5 | -10 | -15 | -20 | -25 | -30 | 35 | 
| 制冷量 | 1.58 | 1.48 | 1.26 | 1.0 | 0.828 | 0.667 | 0.55 | 0.41 | 0.33 | 
| 冷凍水流量 | 1.55 | 1.45 | 1.24 | 1.0 | 0.833 | 0.672 | 0.57 | 0.43 | 0.34 | 
| 冷卻水流量 | 1.38 | 1.32 | 1.20 | 1.0 | 0.879 | 0.845 | 0.81 | 0.62 | 0.48 | 
| 耗電 | 1.08 | 1.075 | 1.03 | 1.0 | 0.973 | 0.942 | 0.90 | 0.77 | 0.63 | 
【上一個】: 低溫冷庫型除濕機CFZ6.3BD
【下一個】: JH水冷凈化型恒溫恒濕機組